iGaming Affiliate Software

A performance marketing tool that simplifies affiliate management for iGaming operators.

PieGaming's affiliate platform gives operators complete control over partner performance. Monitor campaigns, measure partner value, control acquisition costs, and manage payouts from a unified dashboard.

  • 150 iGaming operators
  • 10K+ Affiliates connected
  • 10M+ Monthly impression
  • 2M+ Players reached
Request a Demo!

Experience Next Level
iGaming Affiliate Solution

A unified platform for casino and sportsbook operators to monitor affiliate performance in real time. Gain transparent, instant access to every click, registration, and deposit across your affiliate network.

Affiliate Dashboard
Affiliate List
Campaign List
Payouts
Select Category
Affiliate Dashboard
Affiliate List
Campaign List
Payouts

Core Features of Our iGaming Software

From tracking to payouts—everything you need to streamline affiliate management.

  • Real-Time Performance Dashboard

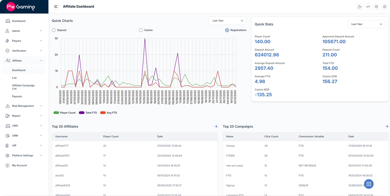
    Real-Time Performance Dashboard

    Get an instant high-level summary of your affiliate network performance through visual "Quick Charts" and "Quick Stats." Track total player counts, approved deposit amounts, and casino GGR/NGR.

  • Detailed affiliate performance report

    Detailed affiliate performance report

    Search by affiliate name to instantly audit performance metrics, including click counts, registration rates, and FTD amounts for complete data accuracy.

  • Campaign Creation and Tracking

    Campaign Creation and Tracking

    Create affiliate campaigns by setting commission types, fixed payouts, minimum deposit conditions, and campaign visibility. Define whether campaigns are available to all affiliates or restricted to selected partners. Affiliates promote using unique referral links, with clicks, registrations, and conversions tracked in real time.

  • Player segmentation

    Player segmentation

    Use the Segmentation Tool to group referred players by deposit habits and wagering activity. Identify high-value traffic sources and adjust affiliate commissions based on actual player loyalty.

  • Risk Management Controls

    Risk Management Controls

    Our software automatically flags suspicious activity, like multiple accounts created from the same IP address or device. This prevents affiliates from using bots or "bonus abuse" schemes to trick your system and drain your marketing budget.

  • Flexible Commission Models

    Flexible Commission Models

    Our iGaming affiliate software support First Time Deposits (FTDs), Gross Gaming Revenue, and sign-up based models. Operators can choose the model that fits each campaign, with clear tracking and performance visibility as programs scale.

  • ISO 27001 Certified

    Our iGaming affiliate program software follows ISO 27001 standards, applying structured security policies and continuous risk controls to safeguard players' data.

Core Benefits of Our
iGaming Affiliate Software

Helping iGaming operators boost performance through smarter affiliate management.

  • 01 Lower Player Acquisition Costs

    Lower Player Acquisition Costs

    Shift to a performance-based acquisition model and pay commissions only for registered or depositing players.

  • 02 Scalable for Long-Term Growth

    Scalable for Long-Term Growth

    Maintain high performance even during peak traffic periods. Our iGaming affiliate marketing platform ensures that the system stays fast, and every single click or deposit is recorded accurately, even when traffic spikes.

  • 03 Data-Driven Decision Making

    Data-Driven Decision Making

    Use advanced reporting and analytics to identify top-performing affiliates, optimize campaigns, and improve conversion rates.

  • 04 Strengthening Partner Trust

    Strengthening Partner Trust

    Build long-term loyalty with your top affiliates. By providing partners with an honest, real-time view of their traffic and earnings, you remove the common causes of payment disputes and build a reputation as a reliable, high-integrity operator.

Explore More Products

White Label Casino Software

White Label iGaming Software

Go live in two weeks with a fully-managed infrastructure. This "plug-and-play" solution comes with a robust PAM, back-office CRM/CMS, and secure payment solutions. We handle the technical setup and risk management, allowing you to focus exclusively on brand growth.

Explore More
Turnkey Casino Solution

Turnkey iGaming Solutions

A modular platform designed for operators requiring high-level customization. With leading game providers and payment solutions, give your players a unique gaming experience. Our turnkey iGaming solutions provide the technical flexibility needed to scale a personalized, high-performance iGaming brand.

Explore More
Crypto Casino Solution

Crypto iGaming Solutions

Launch a crypto-enabled iGaming platform supporting Bitcoin, Ethereum, and other leading cryptocurrencies. Enable fast, borderless deposits and withdrawals, reduce banking friction, and operate globally with fewer restrictions while offering players secure, privacy-focused transactions.

Explore More

Why Choose PieGaming for iGaming
Affiliate Software?

Delivering measurable results through automation, insight, and reliability.

All-in-One iGaming Ecosystem

All-in-One iGaming Ecosystem

PieGaming combines affiliate tracking and Player Account Management in one platform. Manage players, deposits, campaigns, and commissions from a single dashboard with accurate, unified data.

Industry Expertise

Industry Expertise

With 10+ years in iGaming, PieGaming benefits from a strong industry background. Experience gained from working with operators and partners is translated into product design, reporting accuracy, and reliable affiliate management processes.

Continuous Innovation

Continuous Innovation

We refine our iGaming affiliate marketing software by taking feedback from operators and studying market trends. This keeps you ahead with updated tools and performance analytics.

Security First

Security First

PieGaming keeps your affiliate operations safe. We offer built-in fraud detection, secure payment processing, and systems that follow GDPR rules.

Ready to Power Your Growth with iGaming Affiliate Software?

Take control of affiliate tracking, traffic quality, and commission management through one unified platform.

Testimonials

Our Clients Success Stories

Working with PieGaming has been transformative for our business. Their white label casino software helped us launch our casino in 2 weeks. We have seen consistent growth since partnering with PieGaming

★★★★★

PieGaming is a reliable casino software provider. Their team truly understands what operators need to succeed, and they’ve been responsive to our specific requirements. They provided us with a feature-rich platform which is easy to manage.

★★★★★

PieGaming has proven themselves as a trustworthy long-term iGaming partner. The casino platform performance has been exceptional – stable, fast, and secure. We're happy that we have been working with a reliable software provider like PieGaming.

★★★★★

As a first-time operator, PieGaming has helped us launch a successful sportsbook software. The software performs well under high traffic loads, and their technical support teams understand the product deeply. We're grateful for their continued partnership and support.

★★★★★

Frequently Asked Questions

  • What is an iGaming Affiliate Management Software?

    An iGaming affiliate platform connects iGaming operators to partners. It’s a complete iGaming affiliate software solution for both operators and affiliates. It effectively tracks referrals, monitors player activity, and calculates commissions instantly. This allows operators and affiliates to grow their businesses.

  • How does PieGaming’s affiliate system help casino operators?

    Our intuitive platform empowers operators to track transactions, monitor player commissions, and manage balances effortlessly. Maximize revenue, strengthen partnerships, and grow your user base with data-driven insights.

  • Does it support cryptocurrency transactions?

    Absolutely. Our system supports major cryptocurrencies like Bitcoin, Ethereum, USDT, and Litecoin. It offers fast and secure multi-wallet features for easy crypto payments.

  • Is it possible to set custom commission plans for affiliates?

    Yes. Create flexible commission structures that fit your business needs. Options include CPA, revenue share, hybrid models, and tiered commissions. This gives you complete control over affiliate incentives.

  • Can affiliates access real-time reports and dashboards?

    Yes. They get immediate access to live dashboards and real-time reports. They can track traffic, conversions, and revenue as they happen. This helps them make informed decisions and improve campaign performance.

  • Can the iGaming affiliate software integrate with existing casino or sportsbook systems?

    PieGaming is built as a complete iGaming Ecosystem. The affiliate solution connects seamlessly with our CRM, payment, and player management systems. This ensures quick data flow and a single source of truth. Unlike standalone solutions, it doesn’t need complex API upkeep.

  • What kind of support and training do you provide to partners?

    We offer comprehensive onboarding, personalized training, and 24/7 expert support. Our team helps with setup, integration, and optimization. This way, partners and affiliates can reach their best performance and enjoy lasting success on the platform.

  • How secure is the affiliate tracking system?

    Our platform protects sensitive data with advanced encryption. It also uses two-factor authentication and fraud prevention tools. Continuous monitoring tracks activities accurately and transparently. It protects both operators and affiliates from unauthorized access or changes.

Get in touch today!

By checking this box, you agree to the PieGaming’s Privacy Policy.

Your iGaming Success Starts Here!

Have questions? Let’s connect and explore how we can help you.

Have questions? Let’s connect and explore how we can help you.